preview
We're still working on this feature, but we'd love for you to try it out!
This feature is currently provided as part of a preview program pursuant to our pre-release policies.
Integrate support for querying events through the NRQL interface, enhancing your ability to analyze and optimize cloud spending. Each event type includes attributes that enable detailed intelligence and tailored queries. As part of Cloud Cost Intelligence (CCI), we provide three distinct event types to help you manage and understand your cloud expenses:
Event Type | Description |
|---|---|
| CCI Summary Event |
| K8s Event |
| Real-Time Event |
To write effective NRQL queries, it helps to understand how our various NRQL clauses and functions work. For a tutorial, see Introductory NRQL tutorial.
Query your data for Cloud Cost Intelligence
Let us consider the following NRQL query to understand how to query your data for Cloud Cost Intelligence:
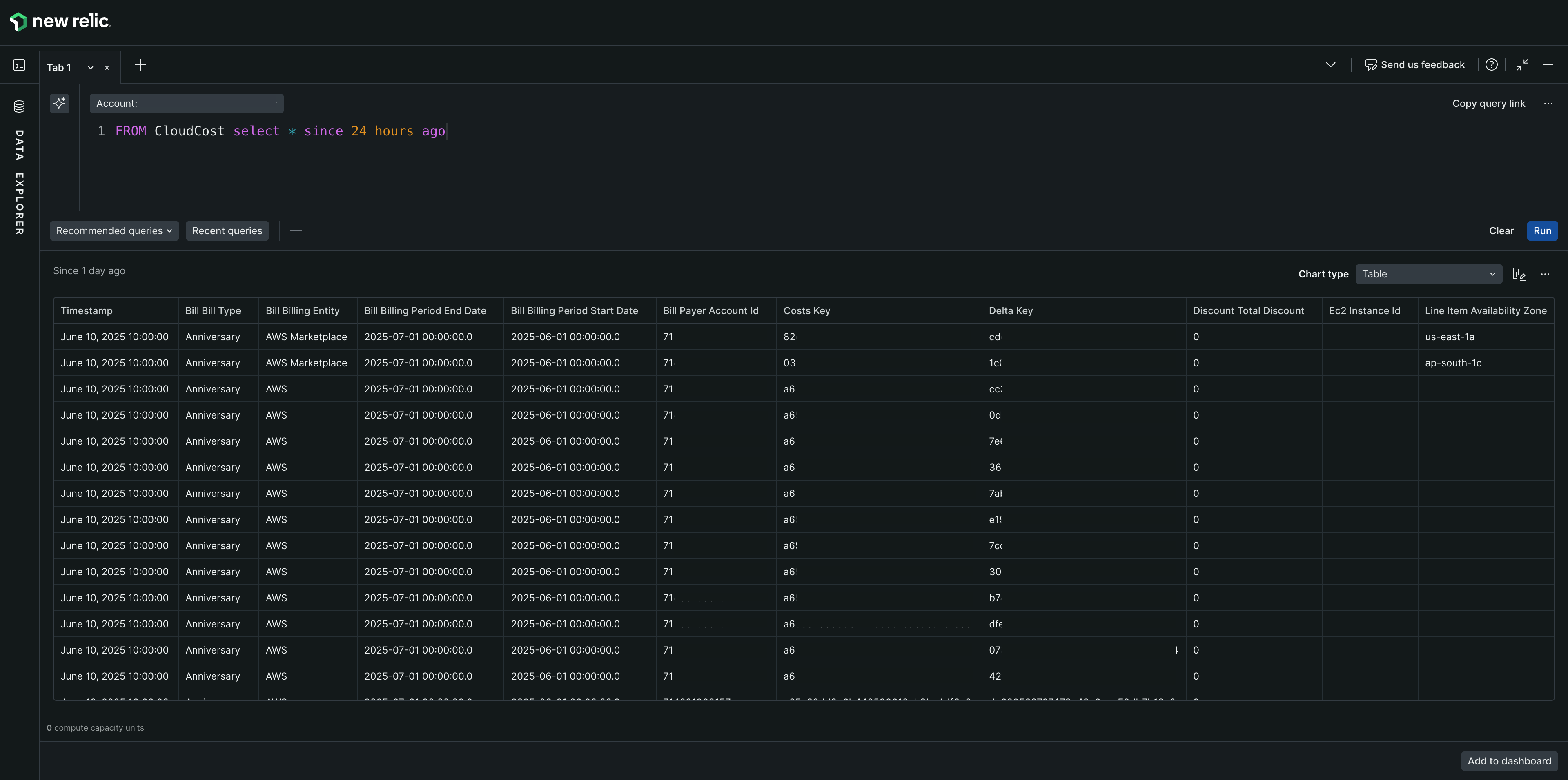
In New Relic, navigate to All Capabilities > CloudCost Intelligence. Open the bottom Query Console drawer and enter the following NRQL query:
FROM CloudCost SELECT * SINCE 24 hours agoField name | Type | Description |
|---|---|---|
Line Item Usage Account Id | stringKey | The account ID corresponding to this line item. |
Line Item Product Code | stringKey | Product code of the line item (ec2, s3) |
Bill Billing Entity | stringKey | Bill invoiced to entity. (AWS Marketplace / AWS) |
Resource tags User Owning Team | stringKey | Custom tag provided which can be added to any entity |
Resource tags user Service Name | stringKey | Custom tag provided which can be added to any entity |
Product region code | stringKey | Region made up of multiple AZs. |
Bill bill type | stringKey | Bill type - anniversary (monthly), purchase (upfront), refund etc. |
Line item line item type | stringKey | What kind of charge is applied to the cost (discount, regular, one-time..etc) |
Line item usage start date | stringKey | Start usage date of the current line item |
Line item unblended cost | numericKey | Cost based on standard rates (on-demand) before any discount from reserved instances, savings plans or volume discounts. |
Line_item_blended_cost | numericKey | After discount cost, from savings plan and reserved instance etc. |
Line_item_net_unblended_cost | numericKey | Individual account’s discounted price (Blended cost for each account) |
Pricing_public_on_demand_cost | numericKey | Total cost based on on-demand instance rates. |

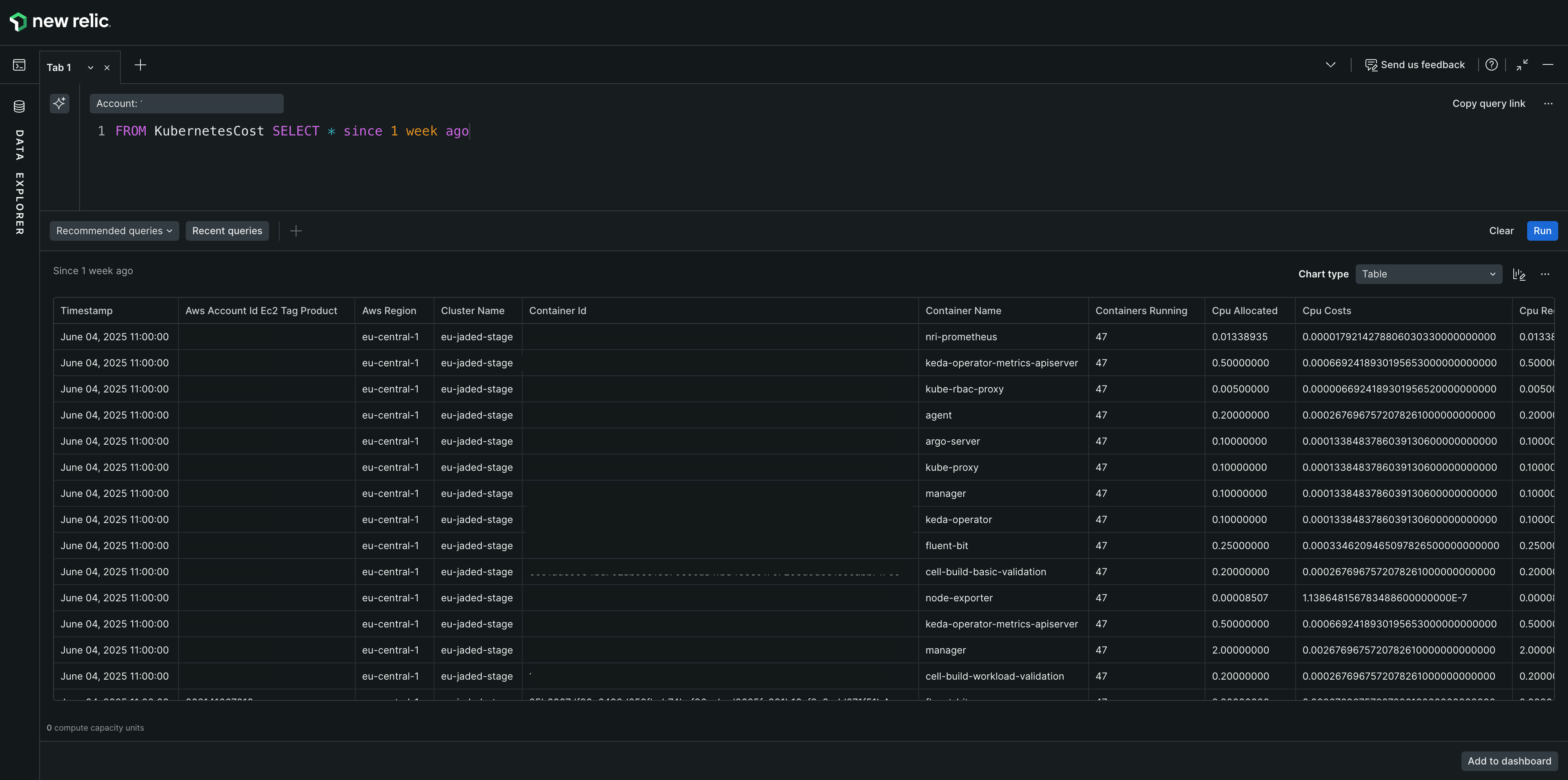
In New Relic, navigate to All Capabilities > CloudCost Intelligence. Open the bottom Query Console drawer and enter the following NRQL query:
FROM KubernetesCost SELECT * SINCE 1 week agoTo calculate accurate Kubernetes costs, multiply the cpu_weightage + memory_weightage parameters in your cost queries. The following example shows the correct query format:
SELECT SUM(net_unblended_cost * (cpu_weightage + memory_weightage)) FROM KubernetesCost SINCE '2025-09-01' UNTIL '2025-09-10'This query multiplies the net_unblended_cost by the sum of CPU and memory weightage to provide accurate cost allocations based on resource usage.
Field name | Type | Description |
|---|---|---|
Usage account id | stringKey | Account id |
Usage_start_date | stringKey | Start usage date of the current item |
Usage end date | stringKey | End usage date of current item. |
Product code | stringKey | Product code (ec2 - elastic compute cloud) |
Line_item_net_unblended_cost | numericKey | Individual account’s discounted price. |
Resource id (i-04e79afea3f869259) | stringKey | Ec2 node id. |
K8s id | stringKey | Kubernetes id |
Total cost | Total cost of this item, summation of cpu costs + memory costs. | |
Cluster name | stringKey | Entire cluster name (hosting the nodes - ec2 and pods) |
Namespace name | stringKey | A kubernetes namespace, logical separation of services, deployment nodes. |
Pod name | stringKey | Kubernetes pod name , which may host one or more containers. |
Node name | stringKey | Node on which the pod is deployed. (EC2 or multiple ec2 machines). |
Container id | stringKey | Docker container id |
Container nam | stringKey | Docker container name |
Instance type | stringKey | AWS EC2 Instance type (like m6g.8xlarge) |
AWS region | stringKey | Region made up of multiple AZs. (us-east-2) |
AWS account id ec2 tag | stringKey | EC2 associated with the account. |
Environment | stringKey | Environment in which it’s being deployed. |
Operating system | stringKey | Os |
Processor_count | stringKey | No. of processors for current container |
Owning team | stringKey | Team name (Confab ..) |
User tag user service name | stringKey | Custom tag provided which can be added to any entity |
Label_kubernetes_name | stringKey | Value of the standard label - |
Label kubernetes instance | stringKey | Value of the standard label - |
Label Kubernetes component | stringKey | Value of the standard label - |
Label kubernetes_part_of | stringKey | Value of the standard label - |
Cpu used cores (0.00068885) | numericKey | cpu cores used by the container from total allotted. |
Total cpu used cores (0.00068885) | numericKey | Total cpu cores in use. (column is not used to calculate anything) |
Cpu requested cores | numericKey | cpu cores requested for deploying containers. |
Cpu allocated | numericKey | cpu cores allocated for this container. (0.00005877) |
Total cpu allocated | numericKey | Total cpu cores allotted to all containers in the node. |
Memory used bytes | numericKey | Consumed memory by this container. |
Total memory used bytes | numericKey | Total memory bytes in use. |
Memory requested bytes | numericKey | Memory requested by containers when deployed |
Memory allocated | numericKey | Memory allocated for this container. |
Total memory allocated | numericKey | Total memory for all containers in the node. |
Memory usage | numericKey | Current memory usage. |
Containers running | numericKey | Numbers of containers running inside the node. |
Memory costs | numericKey | calculated costs with memory usage. |
Cpu costs | numericKey | calculated cost with cpu usage |
Cpu usage | numericKey | Amount of cpu cores in use divided by allocated. (can be requested or allocated whichever is max) |
Entity id | stringKey | Entity id of the container. |
Deployment name | stringKey | Kubernetes deployment name. |

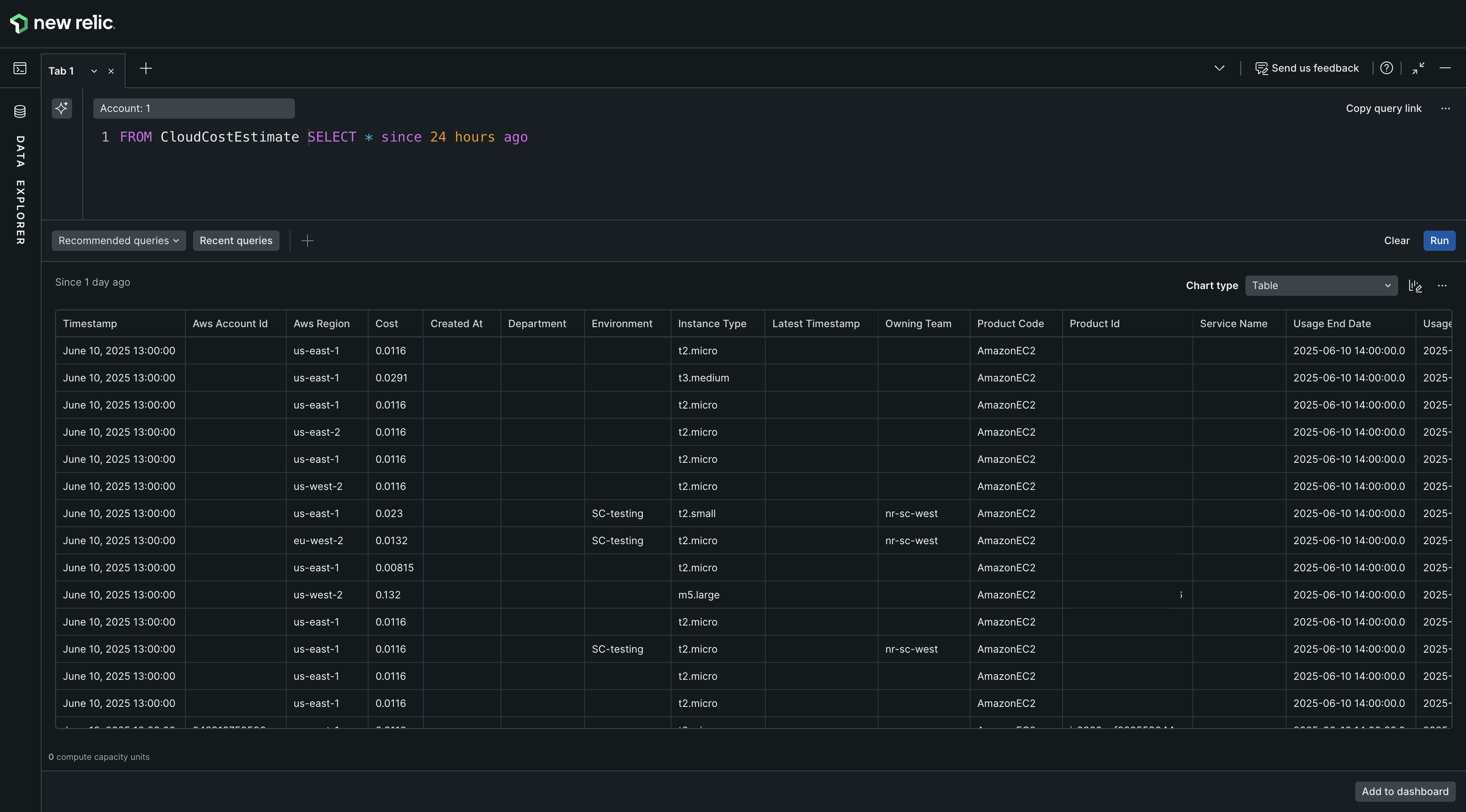
FROM CloudCostEstimate SELECT * SINCE 24 hours agoField name | Type | Description |
|---|---|---|
Product id (Same as resource id in kubernetes event) | stringKey | Ec2 node id. |
Product code | stringKey | Unique code by AWS for each service (like EC2) |
AWS Account Id | stringKey | Account id |
Instance type | stringKey | AWS EC2 Instance type (like m6g.8xlarge) |
AWS Region | stringKey | Region made up of multiple AZs. (us-east-2) |
Department | stringKey | Blank |
Environment | stringKey | US-production / production/ EU-production. |
Owning team | stringKey | Team name. |
Service name | stringKey | Estimation for service. |
Latest timestamp | stringKey | Cost estimate given at timestamp. |
Created at | stringKey | Entry created at. |
Usage start date | stringKey | Estimation start date. |
Usage end date | stringKey | Estimation end date. |
Cost | numericKey | Cost estimated. |
