With the query builder, you can run queries of your data to create custom charts and other visualizations. You can also build custom dashboards containing multiple charts.
Why it matters
Modern business systems are a complex maze of data-generating elements. You need an easy, solid way to fetch, analyze, and visualize the never-ending stream of data flowing from your daily working activities.
Use the query builder to:
- Quickly access your data and build customized charts to learn and understand the health of your infrastructure, applications, and other services.
- Add charts to your dashboards to obtain a complete real-time view of the state of your system.
- Share your charts with colleagues or users in just two clicks.
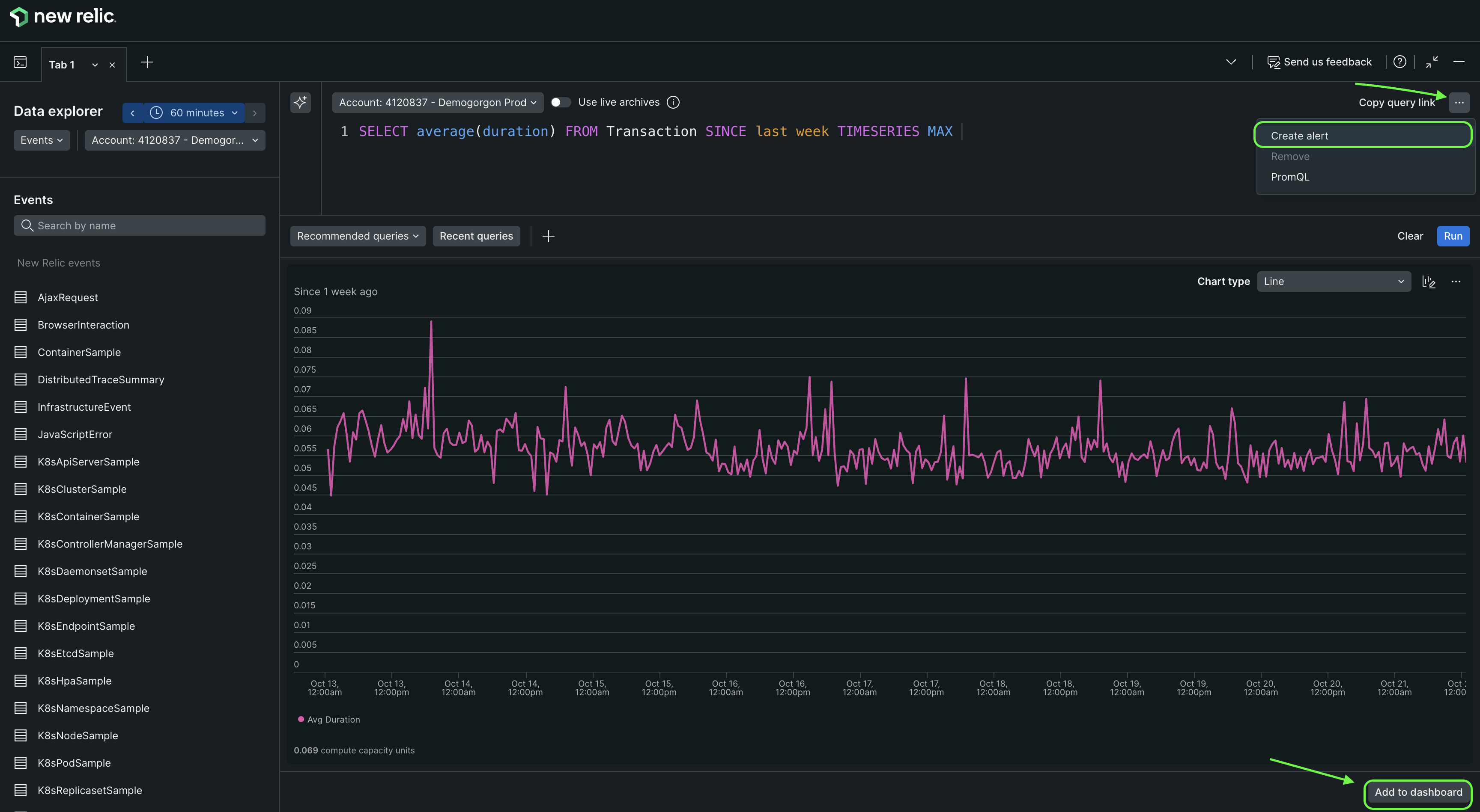
- Create NRQL from the queries you build and run.

Access the query builder through the Query your data drawer at the bottom of any New Relic page to run queries and create custom charts, other visualizations, and NRQL alerts.
Get started
If you haven't already, create your free New Relic account below to start monitoring your data today.
Before using the query builder, we recommend reading:
Also note that our NerdGraph API gives you access to more powerful querying features. For example, you can run queries across multiple accounts, run asynchronous queries, and more.
To access the query builder, click the Query your data button in the bottom drawer of any New Relic page, then select the Query builder option.
Use and share charts
Once you have built a chart you can:
- Change the type of chart. Based on the data you specified, the query builder selects the chart type that displays your results most effectively. However, you can choose from other available chart types to present your data in the visual format that you want to use.
- Share your chart.
- Add your chart to a dashboard.
- Create a NRQL alert condition from your chart.