뉴렐릭 Queues and Streams는 Kafka 클러스터 모니터링을 위한 포괄적인 솔루션을 제공하여 실패, 병목현상, 병목지점 및 제한과 같은 잠재적인 문제에 대한 자세한 인사이트를 제공합니다.
이 문서는 다음 사항에 도움이 됩니다.
- 뉴렐릭 UI 에서 Kafka 텔레메트리 데이터를 찾으세요.
- 뉴렐릭 UI 에서 사용할 수 있는 주요 지표와 데이터를 알아보세요.
- 뉴렐릭 UI 사용하여 Kafka 스트림 스트림 및 스트리밍 데이터의 성능을 모니터링하고 관찰하는 방법을 알아보세요.
뉴렐릭 UI에서 큐 및 스트림 데이터 액세스
뉴렐릭 UI 에서 클러스터 데이터를 보려면 one.newrelic.com > All capabilities > Queues & Streams(으)로 이동하세요.

Kafka 클러스터 데이터를 보려면 Queues & Streams summary [큐 및 스트림 요약] 페이지의 Name [이름] 열에서 Kafka 클러스터 공급자를 선택합니다. 검색 창이나 필터를 사용하여 공급자, 계정 이름 또는 계정 ID를 기준으로 특정 Kafka 클러스터를 검색할 수도 있습니다.
뉴렐릭 UI의 주요 지표 및 데이터
Kafka용 뉴렐릭 Queues and Streams를 사용하면 다음을 얻을 수 있습니다.
- Instant 반발 Kafka 인사이트: 통합 UI 통해 호스트와 서비스 전반에 걸쳐 점을 연결하여 동양 에이전트를 사용하여 주요 클라이언트 Kafka 지표를 쉽게 스크랩하세요.
- 이상치를 발견하고 더 빠르게 문제를 해결합니다. 원활한 데이터 흐름을 보장하기 위해 모든 Kafka 클라이언트 구성 요소(생산자 및 소비자) 전반에 걸쳐 주요 지표에서 이상적으로 이상을 즉시 발견합니다.
- 병목현상, 병목지점 핀포인트: 지연시간 지표, 조절률, 대기열 깊이 및 재시도 횟수를 사용하여 데이터 흐름에 영향을 미치고 지연시간을 증가시키는 병목현상, 병목지점을 식별합니다.
- 숨겨진 브로커 문제를 발견하세요. 프로듀서/소비자 제한 시간 및 재시도 비율 증가와 같은 클라이언트 측 메트릭을 분석하여 잠재적인 브로커 측 문제와 리소스 제한을 감지하세요.
- 클라이언트 측 최적화로 데이터 흐름을 향상시킵니다. 평균 제작자 압축 비율과 같은 지표를 통해 압축되지 않은 데이터 스트림을 식별하고 효율적인 압축 전략을 구현하여 데이터 크기를 줄이고 처리량을 개선합니다.
요약

요약 섹션에서는 브로커, 토픽, 파티션 수를 포함하여 Kafka 클러스터에 대한 개요를 제공합니다.
Kafka Navigator는 건강한 Kafka 클러스터, 브로커 또는 토픽과 건강에 해로운 Kafka 클러스터, 브로커 또는 토픽을 그림으로 표현합니다. 녹색 벌집 타일은 건강한 상태를 나타내고, 노란색 벌집 타일은 건강에 해로운 상태를 나타냅니다. 벌집 타일 위에 마우스를 올리면 클러스터, 브로커 또는 주제의 세부 정보를 볼 수 있습니다. 또한 벌집 타일을 클릭하면 클러스터, 브로커 또는 주제에 대한 추가 세부 정보를 볼 수 있습니다.
Incoming 처리량 by 클러스터(bytes/sec)는 Kafka 클러스터의 수신 처리량에 대한 시계열 데이터를 초당 바이트 단위로 제공합니다.
Cluster 바 차트 시각화는 카프카 플랫폼에서 모든 브로커에 쓰여지거나 읽혀지는 토픽의 수와 이러한 플랫폼에 있는 파티션 및 브로커의 수를 제공합니다.
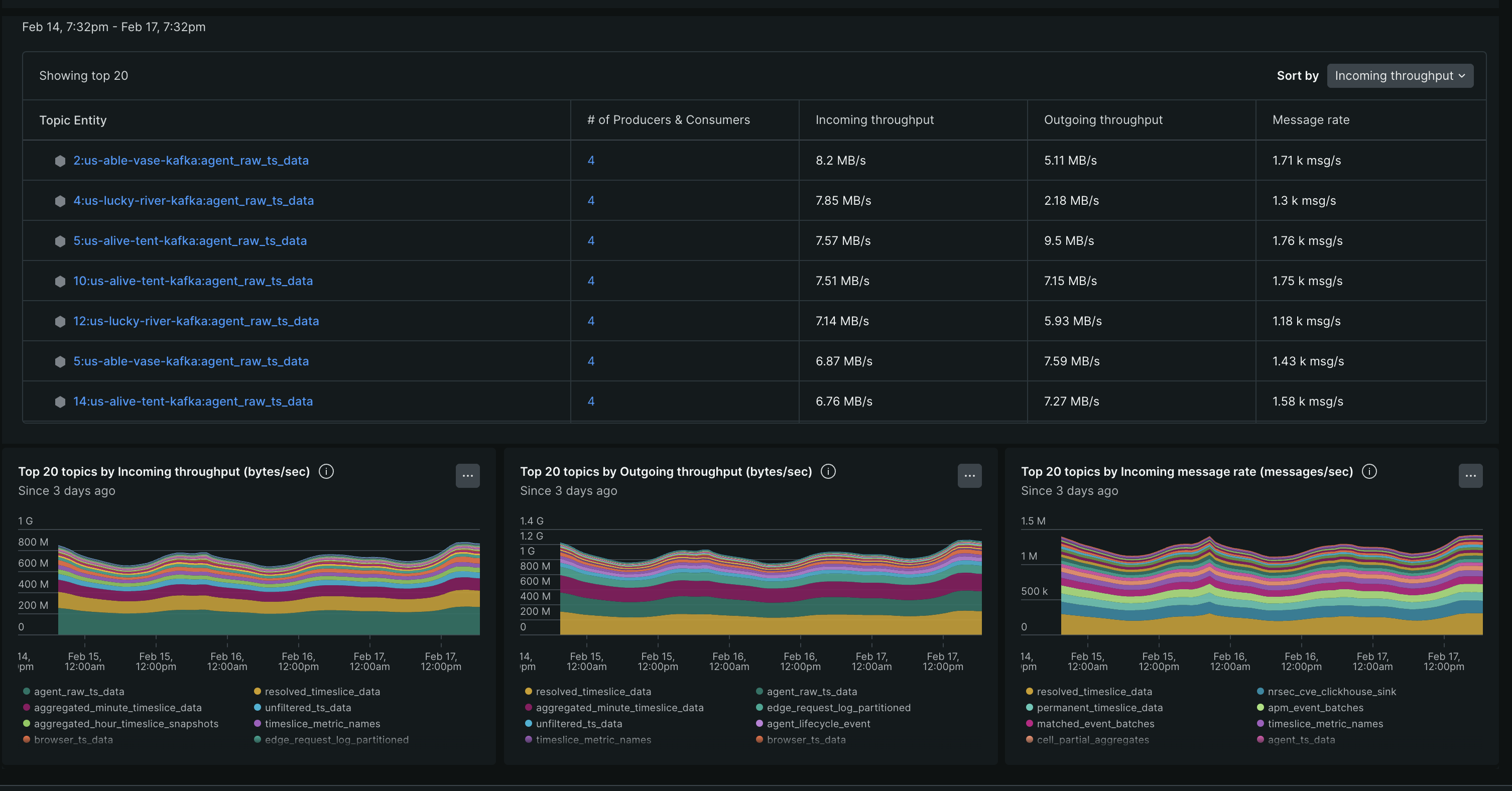
주제

토픽 섹션에서는 Kafka 엔진에서 상위 20개 토픽학에 대한 자세한 보기를 제공하며, 여기에는 수신 및 발신 처리량, 메시지 전송률이 포함됩니다. 주제 "방법"을 클릭하면 주제에 대한 추가 세부 정보(입력된 바이트, 출력된 바이트, 입력된 메시지, 가져온 메시지 등)를 볼 수 있습니다.