기능 가용성
쿠버네티스 클러스터에 대한 플릿의 위험이 정식 출시되었습니다(GA). 호스트에서 에이전트를 관리하는 기능은 현재 공개 미리 보기 단계에 있습니다.
지원되는 에이전트와 해당 환경의 전체 목록은 에이전트 유형 호환성 문서를 참조하세요.
공개 미리보기 기능은 출시 전 정책 에 따라 제공됩니다.
이 가이드는 플릿 컨트롤을 시작하는 가장 빠른 경로를 제공합니다. 첫 번째 플릿을 생성하고 기본 구현인 배포를 실행하는 데 필수적인 "행복한 경로"를 안내해 드리겠습니다.
흐름 흐름 개요
플릿의 설정 과정에는 특정한 순서가 있습니다. Agent Control을 설치하려면 먼저 플릿을 만들어야 합니다. 설치 과정에는 연결할 플릿이 필요하기 때문입니다. 에이전트 제어가 설치되면 해당 함대에 자동으로 할당됩니다. 따라서 워크플로우는 다음과 같습니다.
- 뉴렐릭 플랫폼에서 플릿을 생성하세요.
- 귀하의 대리인 Control을 설치하십시오. 설치 마법사는 각 장치를 할당하기 위해 장치 세부 정보를 사용하여 장치를 "할당된 관리 장치"로 만듭니다.
- 구현, 배포를 실행하여 현재 플릿의 일부인 제거에 에이전트를 설치하고 구성합니다.
전제 조건
이러한 작업을 수행하려면 Organization Manager [조직 관리자] 역할이나 동등한 차량 관리 권한이 있는 사용자 지정 역할이 필요합니다.
1단계: 첫 번째 함대 만들기
첫 번째 단계는 함대를 만드는 것입니다. 플릿 컨트롤에서 플릿은 동일한 측정값, 로그 설정을 공유하는 관리되는 부분(예: 쿠버네티스 클러스터)의 동종 컬렉션입니다. 플릿은 논리적 그룹화 역할을 하여 에이전트 버전을 관리하고 규모에 맞게 환경 전반에 걸쳐 일관되게 설정하여 설정 드리프트 및 옵저버빌리티 공백을 방지할 수 있습니다.
해당 계정으로 뉴렐릭 플랫폼에 로그인하세요.
All capabilities → New Relic Control 로 이동합니다.
- 팁: 핀 아이콘을 클릭하면 왼쪽 탐색 모음에 뉴렐릭 컨트롤을 고정하여 쉽게 액세스할 수 있습니다.
New Relic Control 메뉴의 Fleet Control [플릿 위험] 섹션에서 Fleets를 선택하세요.
메인 함대 페이지에서 Create a fleet [함대 만들기] 버튼을 클릭합니다.
모달에서:
- 귀하의 함대에 의미 있는 Name [이름] (예:
prod-us-east-1-platform-k8s)과 선택 사항인 Description [설명을] 지정하세요. - Type of Fleet [차량 유형을] 선택하세요. 이 가이드에서는 일반적으로 사용 가능한 Kubernetes를 선택합니다. 호스트 지원은 현재 공개 미리 보기 상태입니다.
- Access management [액세스 관리를] 기본값으로 둡니다. 이는 FGA(세분화된 액세스 제어)에 대한 선택적 설정입니다.
- 귀하의 함대에 의미 있는 Name [이름] (예:
Create Fleet [차량 만들기]를 클릭합니다.

함대가 생성되었으므로 이제 Agent Control 설치를 진행하는 데 필요한 구성 요소가 갖춰졌습니다.
2단계: 에이전트 제어 설치
이제 함대가 존재하므로 연결하려는 장치에 Agent Control을 설치하세요.
에이전트 제어 설정 설명서 의 지침을 따르세요. 마법사는 Agent Control을 설치하고 방금 만든 플릿에 관리되는 항목을 할당하는 values.yaml 파일과 Helm 명령을 제공합니다. 완료되면 귀하의 희망 사항이 귀하의 함대 내에서 Assigned Managed Entities [할당됨 관리됨으로] 표시됩니다.
3단계: 에이전트 설정 만들기
뉴렐릭 인프라 에이전트를 구현하다, 배포하기 전에 이에 대한 설정을 생성해야 합니다. 사용자가 만든 모든 설정은 전역적으로 저장되며 NEWRLIC 계정에서 사용할 수 있습니다.
New Relic Control 왼쪽 메뉴에서 Configurations [설정] 을 클릭하세요.
Create configuration [만들기 설정] 버튼을 클릭하세요.
모달에서:
- Environnement [환경] 에서 Kubernetes를 선택합니다.
- Agent type [에이전트 유형] 으로 뉴렐릭 인프라를 선택합니다.
- 설정에 의미 있고 고유한 이름을 지정하세요. 설정은 글로벌하므로 명확한 이름이 중요합니다. 예를 들어:
New Relic default infra config.
계속 을 클릭합니다.
두 개의 패널이 보일 겁니다. 오른쪽 패널에는 기본 템플릿이 포함되어 있습니다. Copy [복사] 버튼을 클릭하면 전체 템플릿을 복사할 수 있습니다.
복사한 텍스트를 왼쪽 설정 패널에 붙여넣습니다.
Save [저장을] 클릭하세요. 이제 설정이 전역적으로 저장되었습니다.

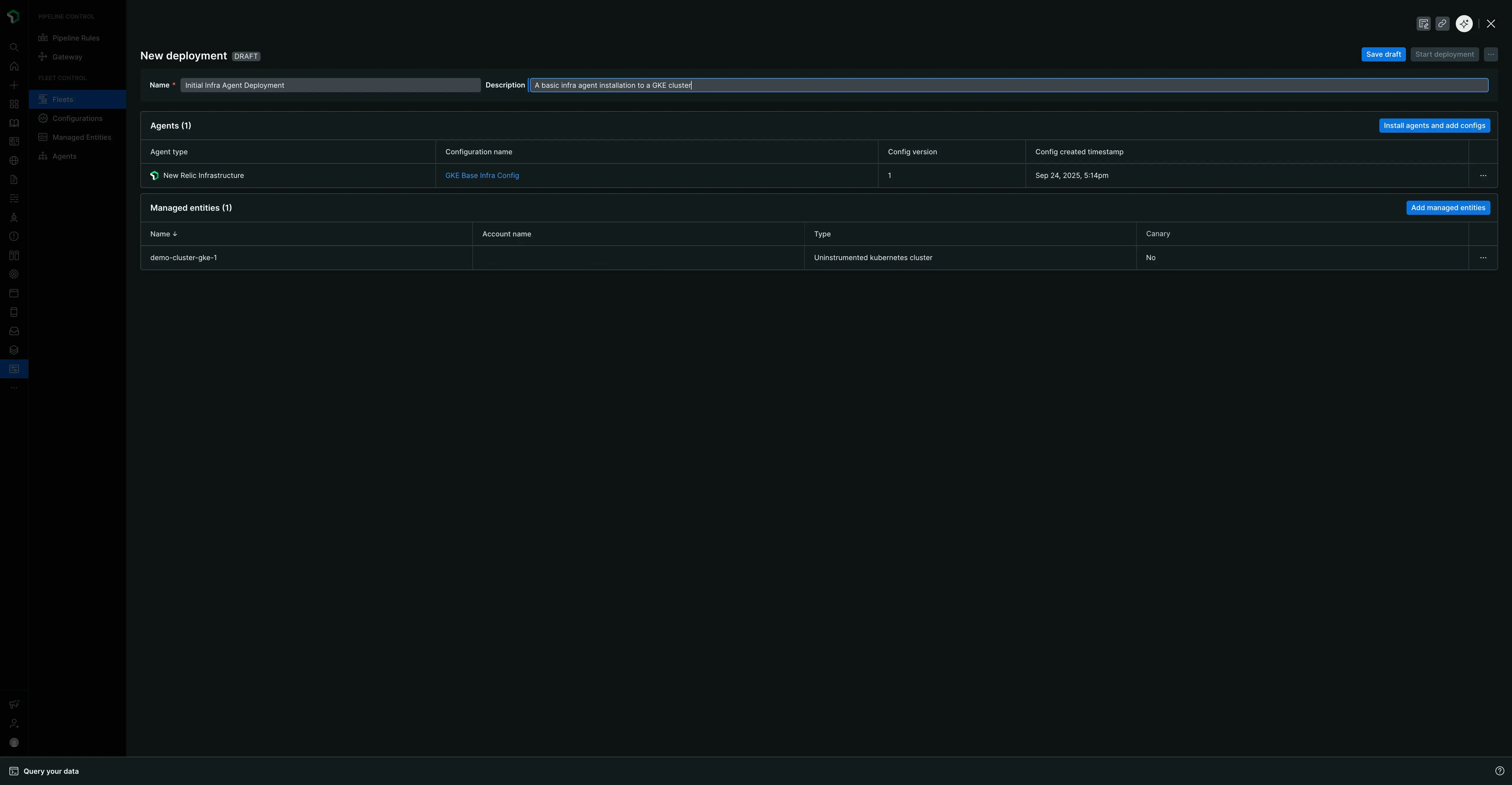
4단계: 첫 번째 구현인 배포 생성 및 실행
구현, 배포는 플릿의 관리되는 부분에 에이전트를 설치, 삭제 또는 구성할 수 있는 제어된 작업 집합입니다. 이제 뉴렐릭 인프라 에이전트를 구현하기 위해 하나를 생성하겠습니다.
- Fleets [함대] 탭으로 돌아가서 앞서 만든 함대를 선택하세요.
- Fleet의 요약 페이지에서 구현 생성, 배포를 클릭합니다. (함대에 기존 배포가 있는 경우 Deployments [배포] 탭으로 이동하여 Create deployment [배포 만들기]를 클릭합니다.)
- 귀하의 구현, 배포에 필수 Name 을 부여하십시오. 의미 있는 이름은 역사적 맥락을 제공하고 문제 해결, 해결에 도움이 됩니다. 변경 사항, 버전 또는 지원 티켓 ID를 포함하는 패턴을 고려하세요. 예:
v1.0-initial-infra-deploy또는add-logging-JIRA-123. - Add an agent [에이전트 추가를] 클릭합니다.
- 설정을 생성한 에이전트 유형을 선택하세요: New Relic Infrastructure [뉴렐릭 인프라].
- 사용 가능한 설정 목록에서 방금 만든
New Relic default infra config을 선택하세요. 버전은 기본적으로v1로 설정됩니다. - Add to deployment [배포에 추가]를 클릭합니다.에이전트 및 관련 설정은 이제 Agents [에이전트] 라는 테이블에 표시됩니다.
- Save draft [초안 저장을] 클릭합니다.
- 준비가 되면 Start deployment [배포 시작]를 클릭합니다. 확인 모달이 나타납니다.
- 모달에서 Start deployment [배포 시작]를 클릭하여 기능을 추가하세요.

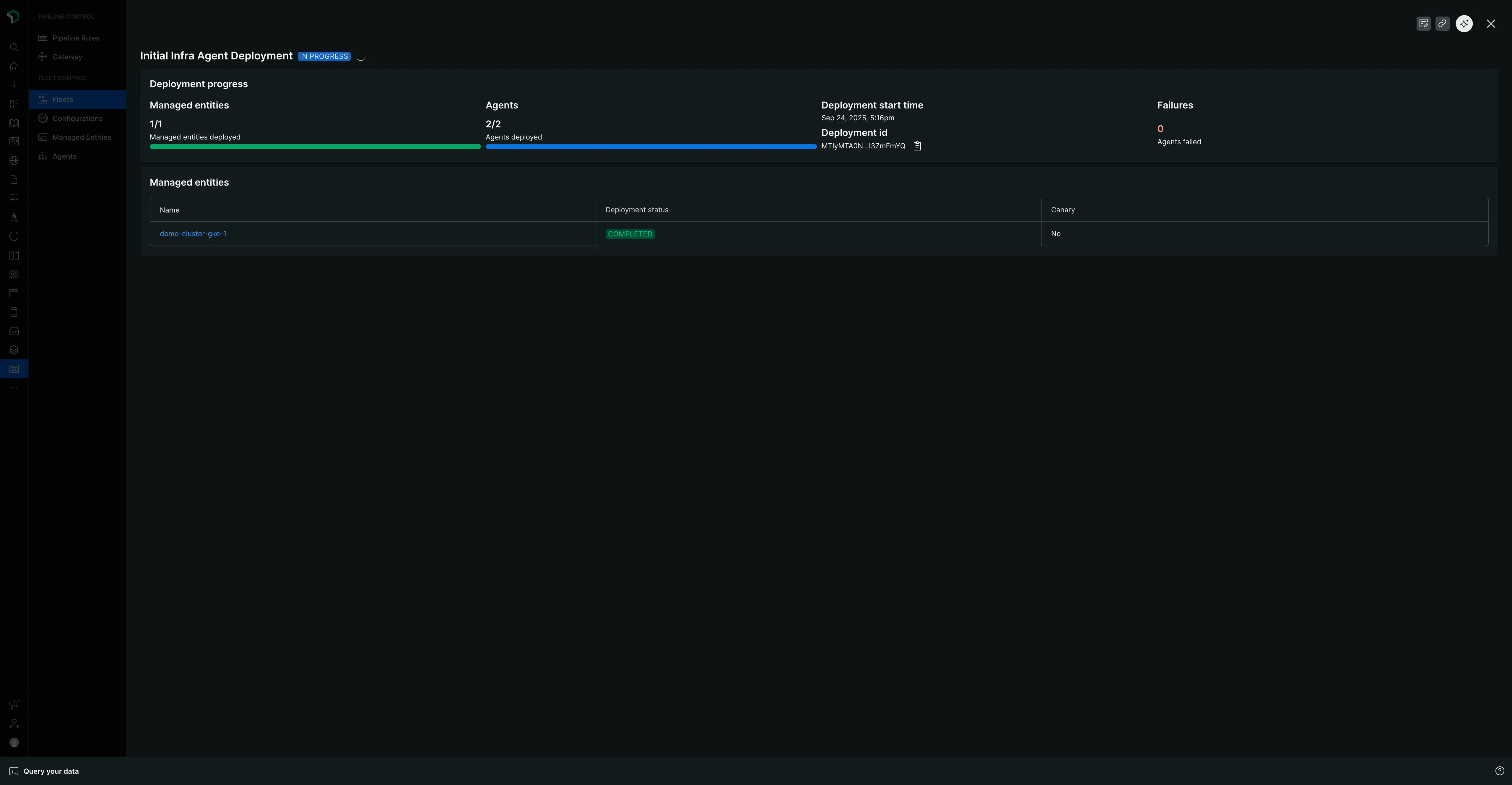
"IN PROGRESS" 화면에는 상태, 영향을 받는 관리되는 의자 및 에이전트 수, 구현, 배포 ID가 표시됩니다. 완료되면 페이지는 요소, 배포, 에이전트 및 원본이었던 특정 관리되는 요소를 자세히 설명하는 "완료됨" 상태와 요약 테이블로 업데이트됩니다.

다음 단계
첫 번째 플릿을 구현하고 배포한 것을 축하합니다! 규모에 맞게 측정, 로그를 관리하기 위한 핵심 워크플로우를 배웠습니다.
학습한 내용을 바탕으로 함대 관리 페이지를 살펴보세요. 여기에는 플릿 컨트롤의 더욱 세부적이고 일상적인 기능에 대한 추가 세부 정보가 포함되어 있으며, 여기에는 다음이 포함됩니다.
- 에이전트 설정을 작성하고 버전을 지정하세요.
- 차량의 세부 정보와 설정을 관리하세요.
- 최상위 Managed Entities [관리 부분] 탭을 사용하면 할당된 부분과 할당되지 않은 부분을 모두 포함하여 에이전트 Control이 설치된 모든 부품을 볼 수 있습니다.
- 특정 플릿을 살펴보고 Agents [에이전트] 탭에서 효과적인 설정을 확인하고 다양한 구현, 배포 및 측정, 로그 상태를 이해하세요.