기능 가용성
쿠버네티스 클러스터에 대한 플릿의 위험이 정식 출시되었습니다(GA). 호스트에서 에이전트를 관리하는 기능은 현재 공개 미리 보기 단계에 있습니다.
지원되는 에이전트와 해당 환경의 전체 목록은 에이전트 유형 호환성 문서를 참조하세요.
공개 미리보기 기능은 출시 전 정책 에 따라 제공됩니다.
이 문서에서는 플릿 게이밍의 설치나 작동 중에 발생하는 일반적인 문제를 해결하는 단계를 설명합니다.
데이터 탐색기 사용
뉴렐릭 데이터 탐색기는 문제를 조사하는 데 강력한 도구입니다. 뉴렐릭 플랫폼의 대부분 페이지 하단에 있는 Query your data [데이터 쿼리]를 클릭하거나 키보드 단축키 CTRL+SHIFT+O 사용하여 액세스할 수 있습니다.
해당 기능에 대한 자세한 내용은 Data Explorer 소개를 참조하세요.
NRQL사용한 구현, 배포 이벤트 조사
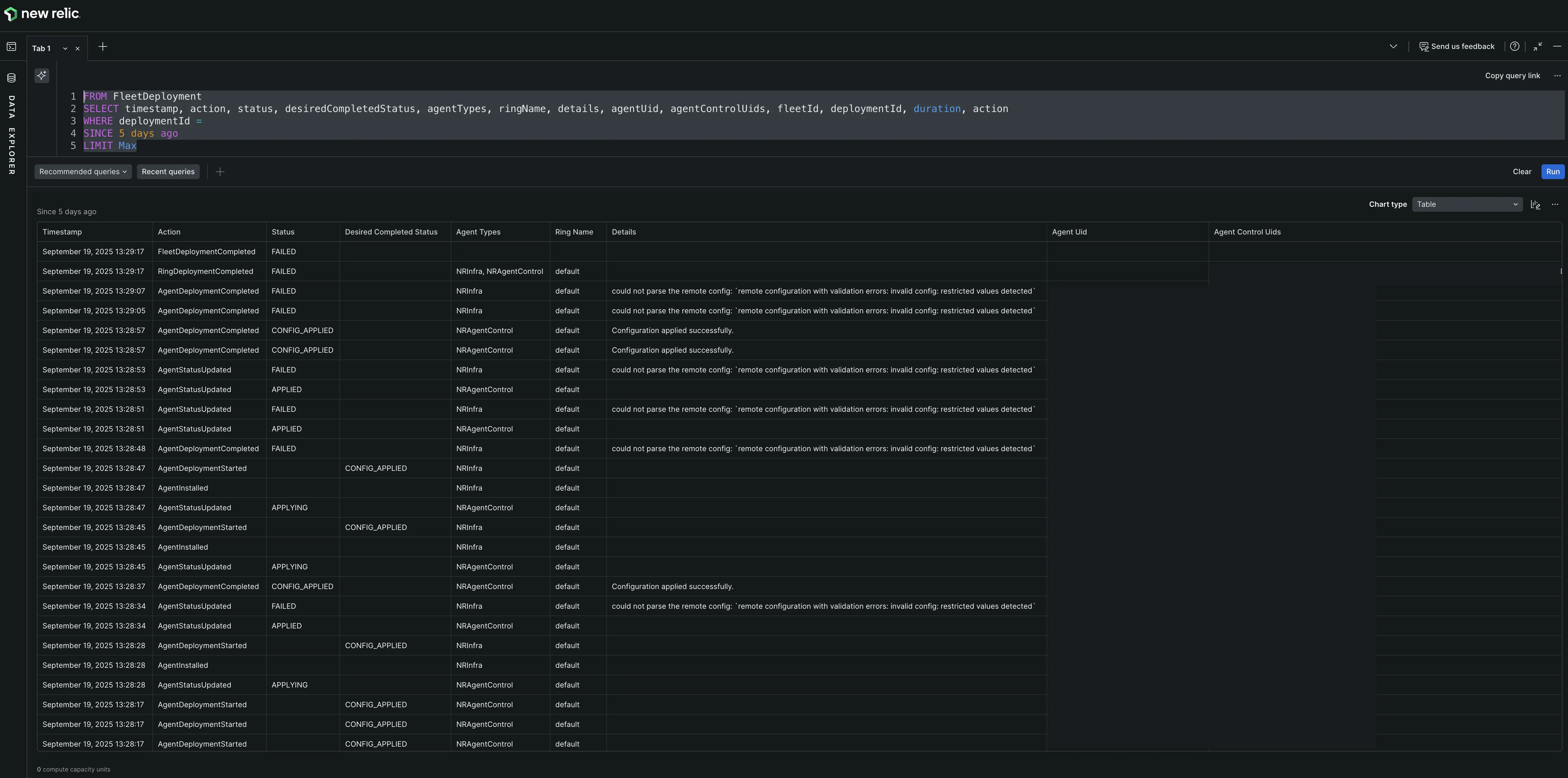
복잡한 구현, 배포 문제의 경우 데이터 탐색기에서 NRQL 쿼리를 실행하여 특정 구현, 배포에 대한 세부적인 이벤트 수준 데이터를 볼 수 있습니다. 이를 통해 정확한 작업 순서와 발생한 오류를 확인할 수 있습니다.
구현을 조사하려면 배포:
- 특정 플릿의 Deployments [배포] 탭에서 조사하려는 구현, 배포의 이름을 클릭합니다. 구현, 배포 ID는 요약 세부 정보에 나열됩니다. 이 ID를 복사하세요.
- 데이터 탐색기를 엽니다.
- 올바른 계정을 선택했는지 확인하세요.
- 다음 쿼리를 쿼리 빌더에 붙여넣고 플레이스홀더를 복사한 ID로 바꿉니다.
- 쿼리를 실행합니다. 더 쉽게 분석하려면 결과를 Table [표로] 보세요.
details열에는 종종 통찰력 있는 오류 메시지가 포함되어 있습니다.
FROM FleetDeployment SELECT timestamp, action, status, desiredCompletedStatus, agentTypes, ringName, details, agentUid, agentControlUids, fleetId, deploymentId, duration, action WHERE deploymentId = '<YOUR_DEPLOYMENT_ID>' SINCE 1 hour ago LIMIT MAX